通过云原生API网关搭建聊天机器人
本次实验任务是在云上使用云原生API网关创建AI API,基于该AI API设置多模型服务代理,搭建完成一个聊天机器人。
场景简介
本次实验任务是在云上使用云原生API网关创建AI API,基于该AI API设置多模型服务代理,搭建完成一个聊天机器人。
背景知识
本场景主要涉及以下云产品和服务:
前提条件
本实验需要您使用阿里云账号开通本次实操资源,资源按量付费,需要您自行承担本次实操的云资源费用。
如果领取相关云产品免费试用,本实验1个小时预计产生费用1.94元。如果没有领取相关云产品免费试用,本实验1个小时预计产生费用3元。如果您调整了资源规格、使用时长,或执行了本方案以外的操作,可能导致费用发生变化,请以控制台显示的实际价格和最终账单为准。
进入实操前,请确保阿里云账号满足以下条件:
创建专有网络VPC和交换机
在实验室页面右侧的操作区中,勾选我已阅读并同意《阿里云云起实践平台服务协议》,单击开始实操。

登录专有网络管理控制台。
在左侧导航栏中,单击专有网络。

在专有网络页⾯,切换⾄华东1(杭州)地域,单击创建专有网络。

在创建专有网络页⾯,根据下方说明配置专有网络(VPC)和交换机的参数,未提交的参数保持默认即可,然后单击确定。
说明可用区需要选择包含NAT网关的可用区。
配置项
说明
专有网络
地域
选择华东1(杭州)。
名称
自定义名称。
IPv4网段
选择手动输入IPv4地址段。
输入IPv4网段
输入
192.168.0.0/16。IPv6网段
选择不分配。
交换机
名称
自定义名称。
可用区
选择杭州可用区H。
IPv4网段
设置为192.168.0.0/24。


在创建专有网络页面,您可查看到创建的专有网络VPC和交换机的ID、实例名称等信息。

创建公网NAT网关
领取公网NAT网关免费试用。
前往免费试用公网NAT网关。
在免费试用中心页面,单击公网NAT网关卡片中的立即试用。

在公网NAT网关面板,单击立即试用。

创建公网NAT网关。
登录公网NAT网关。
在公网NAT网关页面,单击创建公网NAT网关。

在创建公网NAT网关页⾯,根据下方说明配置参数,未提交的参数保持默认即可,然后单击确定。
配置项
说明
所属地域
选择华东1(杭州)。
所属专有网络
选择上一小节创建的专有网络。
关联交换机
选择上一小节创建的交换机。
实例名称
自定义名称。
访问模式
选择专有网络全通模式(SNAT)。
弹性公网IP
选择新购弹性公网IP。
流量
选择按使用流量计费。


在确认订单页面,确认信息无误后,单击立即开通。

返回如下页面,表示NAT网关实例创建成功。

申请通义千问模型API-KEY
创建云原生API网关
领取免费试用云原生API网关。
前往免费试用云原生API网关。
在免费试用中心页面,单击云原生API网关卡片中的立即试用。

在云原生API网关面板,根据下方说明配置参数,未提及的参数保持默认即可,单击立即试用。
配置项
说明
地域
选择华东1(杭州)。
网关名称
自定义名称。
网关规格
apigw.small.x1
网络访问类型
选择公网。
专有网络
选择之前创建的专有网络。
可用区选择
选择自动分配。
交换机
选择之前创建的交换机。
日志服务
勾选使用日志服务(SLS)。
服务关联角色
确认所有服务角色均已授权,若有未授权的,请根据页面提示进行授权。


免费试用申请完成,前往云原生API网关实例页面,当刚刚创建的网关实例的运行状态变为运行中时,表明网关实例创建完成。

(可选)创建云原生API网关。
重要如果您已根据上一步领取免费试用云原生API网关实例,请跳过此步骤,无需重复创建云原生API网关实例。
登录云原生API网关控制台。如果您是首次使用云原生API网关,您需要进行如下操作:
在左侧导航栏中,单击实例。

在实例页面,单击创建实例。

在创建云原生API网关页⾯,根据下方说明配置参数,未提交的参数保持默认即可,然后单击确定。
配置项
说明
商品类型
选择按量付费。
地域
选择华东1(杭州)。
网关名称
自定义名称。
网关规格
apigw.small.x1
网络访问类型
公网
专有网络
选择之前创建的专有网络。
可用区选择
自动分配
交换机
选择之前创建的交换机。
日志服务
打开。
服务关联角色
确认所有服务角色均匀授权,若有未授权的,请根据页面提示进行授权。


创建多模型代理AI API
云原生API网关中的AI API适用于面向人工智能应用开发的团队,提供了更加灵活和智能的AI网关配置和调试能力。它可以用于各种AI代理、AI观测、消费者鉴权、内容安全防护等插件的预置。
在云原生网关控制台的左侧导航栏中,单击API。

在API页面,单击AI API卡片上的创建。
说明如果您的云原生API网关当前已经存在其他API,请先单击AI API选项后,再单击创建AI API。

在创建AI API面板,自定义API名称,所属实例选择之前创建的云原生API网关实例,开启AI请求观测,服务模型选择多模型服务(按模型名称),在服务列表的服务名称下拉框中,单击创建服务。

在创建服务面板,服务来源选择AI服务,自定义服务名称,大模型供应商选择阿里云百炼,API-KEY中输入从阿里云百炼控制台中获取的API-KEY,单击确定。

在创建AI API面板的服务列表中,服务名称选择刚刚创建的服务,模型名称匹配规则选择
qwen-*,单击确定。
(可选)如果您有其他三方模型服务的API-KEY,也可以再创建一个新的服务,体验更完整的多模型代理功能。
重要第三方模型的API-KEY需要去对应的大模型厂商页面申请。
以Kimi为例。在API控制台,单击刚刚创建的API右侧的编辑。

在服务列表的服务名称下拉框中,单击创建服务。

在创建服务面板,服务来源选择AI服务,自定义服务名称,大模型供应商选择阿里云百炼,API-KEY中输入从阿里云百炼控制台中获取的API-KEY,单击确定。

在创建AI API面板的服务列表中,服务名称选择刚刚创建
kimi-test的服务,模型名称匹配规则选择moonshot-*,单击确定。
在API控制台页面,单击API名称。在API详情页签,单击统计。


在统计页签,根据页面提示开通日志服务SLS和网关日志投递功能,其中在开启网关日志投递功能时日志服务Project选择使用默认。
说明如果您之前开通过阿里云日志服务SLS,请您忽略此步骤操作。

在统计页签,您可以检测到API的相关信息。

调试对话聊天机器人
本步骤指导您如何和AI网关的聊天机器人进行对话。
在统计页签,单击右上角的调试。

在调试面板,将对话内容填写在输入框中,单击发送,即可调用。
对话内容示例:
你好,你是谁?
调用大模型后,如图所示大模型进行回答。
说明如果调试时返回错误,可以按照下面的思路排查:
公网NAT网关是否创建并绑定到了正确的VPC网络;
弹性公网IP是否购买;
API-KEY是否有效。

(可选)和kimi服务进行对话。
在调试面板,将模型选择输入框中的
qwen-max模型清除后,选择moonshot-v1-8k模型。
在调试面板,将对话内容填写在输入框中,单击发送,即可调用。
对话内容示例:
你好,你是谁?
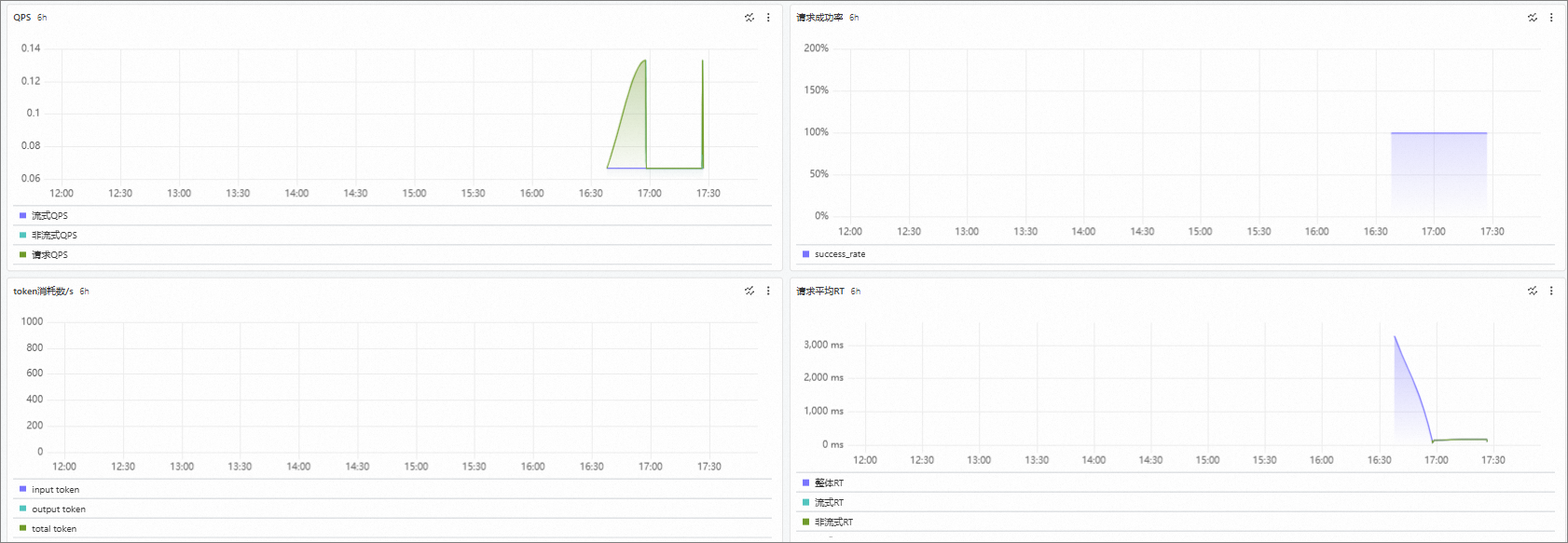
回到AI API界面,在统计界面中,可以对AI网关收到的请求进行观测。

观测指标包含QPS、RT、每个模型Token的消耗数等。除此以外,AI网关也支持缓存、消费者、风险、限流等相关观测,感兴趣的用户可以进一步体验。

清理资源
在完成实验后,如果无需继续使用资源,请根据以下步骤,先删除相关资源后,再结束实操,否则资源会持续运行产生费用。
删除云原生API网关实例和AI API 。
登录云原生API网关控制台。
在左侧导航栏中,单击实例。

在实例页面顶部菜单栏中,地域切换至华东1(杭州),然后找到目标实例,选择其右侧操作列下的。

在释放网关实例对话框中,输入网关实例名称,单击确定。

在左侧导航栏中,单击API。

在全部API页签,找到目标API,单击右侧操作列下的删除。

在弹出的对话框中,输入API名称,单击删除。

删除阿里云百炼API-KEY。
前往API-KEY页面,单击目标API-KEY右侧操作列下的删除。

在删除提示对话框中,单击确认除。

删除公网NAT和弹性公网IP。
登录公网NAT网关。
在公网NAT网关页面顶部菜单栏中,地域切换至华东1(杭州),找到目标NAT网关实例,选择其右侧操作列下的。

在删除网关对话框中,勾选强制删除(删除NAT网关及其包含资源),单击确定。

在左侧导航栏中,选择

在弹性公网IP页面,找到目标弹性公网IP实例,选择其右侧操作列下的。

在释放弹性公网IP对话框中,单击确定。

删除VPC及交换机。
登录专有网络。
在专有网络页面顶部菜单栏中,地域切换至华东1(杭州)找到目标VPC,单击其右侧操作列下的删除。

在删除专有网络对话框中,勾选强制删除,单击确定。

删除相关资源后,单击结束实操。在结束实操对话框中,单击确定。

在完成实验后,如果需要继续使用资源,您可跳过释放相关资源的操作,直接单击结束实操。在结束实操对话框中,单击确定。请随时关注账户扣费情况,避免发生欠费。
















































图标 > 删除


图标 > 释放




