资源中心当前主要展示 Hologres 实体列表。
前提条件
实例列表
Hologres 实例
在Hologres 洞察的资源中心>Hologres 实例列表,可以查看 Hologres 实例的列表。
查询条件
用户可以设置查询条件以过滤信息。例如使用以下条件:
domain = acs
type = acs.hologram.instance
实例概览
单击具体的 Hologres ID 或名称可以进入实例概览查看,实例概览为单实例的可观测,在接入云监控指标后会展示实时数仓 Hologres 实例的基础监控大盘,包括:
资源和Query。
IO和存储。
流量和Framework。
Serverless和资源弹性。
Binlog和Analyze

关联拓扑
显示该实例相关的上下游拓扑网络,以实时数仓 Hologres 为例,会展示上游专有网络(VPC)等关系。

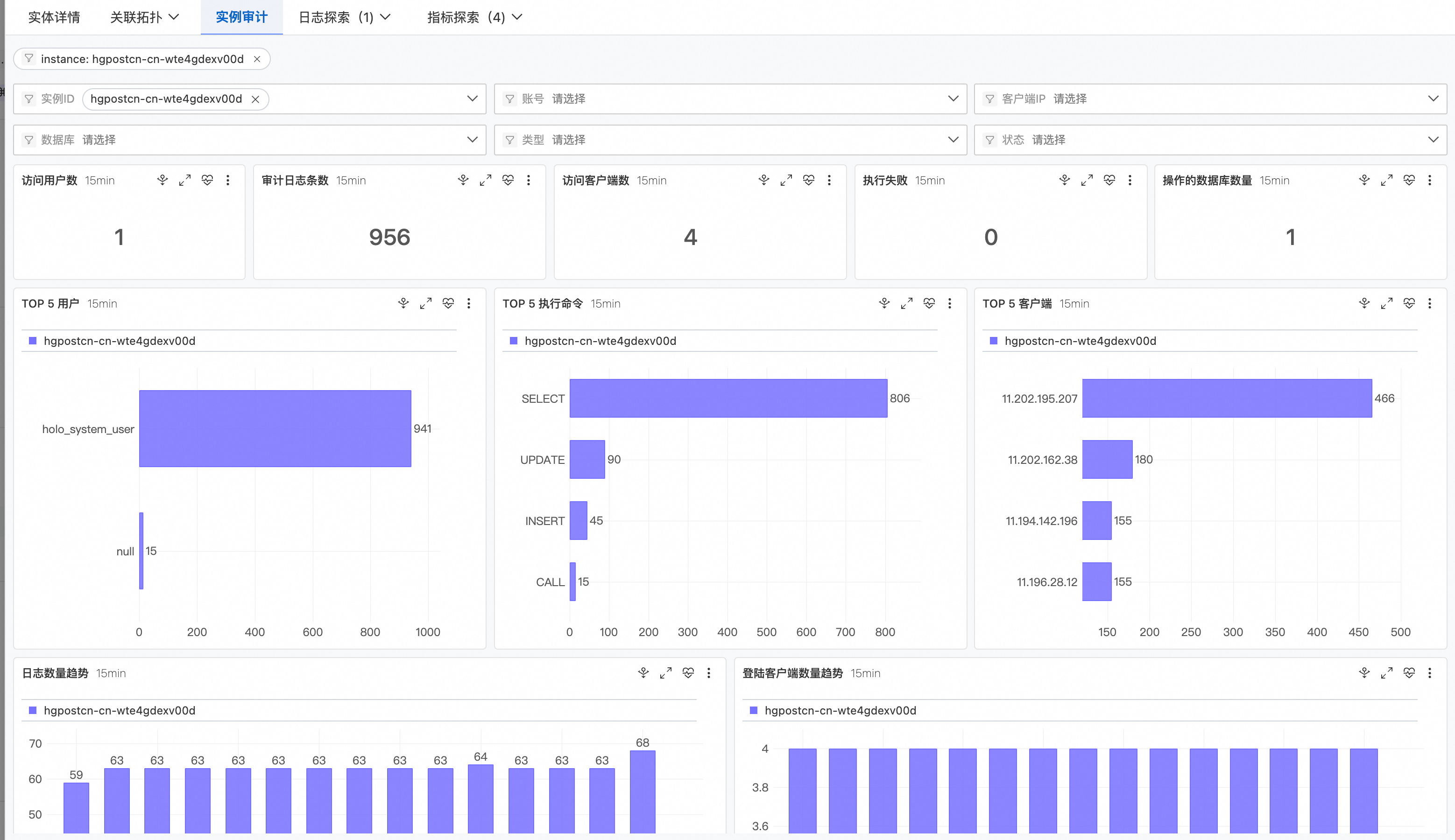
实例审计
实例审计默认过滤当前 Hologres 实例 ID,可设置审计日志分析统计时间,也可以手动操作刷新,并且重置时间。
选择设置审计日志多个条件进行筛选并展示数据报表,如:实例ID、数据库、账号、类型、客户端IP、状态,用于查看报表。
通过分析SQL审计日志内容,统计数据并用图表展示。
统计数据区域,如:访问用户数、审计日志条数、访问客户端数、执行失败、操作的数据库数量等指标统计。
分析趋势TOP数据图表,如:TOP 5 用户、TOP 5 执行命令、TOP 5 客户端等指标图表。
分析趋势数量区域,如:日志数量趋势、登录客户端数量趋势。
查看审计日志详情列表,如:实例ID、用户名、认证信息、客户端IP、采集时间、数据库、类型、状态、查询、开始时间、结束时间以及时长。

该文章对您有帮助吗?