Quick BI接入阿里巴巴通义千问大模型能力,结合ChatBI的智能对话能力,打造智能小Q分析助手。小Q搭建为智能小Q核心能力之一,结合分析Copilot的智能辅助,聚焦一键生成报表、对话式的图表创建和配置、一键智能美化、智能洞察归因,帮助您更高效地进行报表搭建和数据分析。
本文为您介绍小Q搭建目前支持的内容,以及我们推荐的描述方式,供您参考,我们也将持续迭代升级智能小Q的能力,敬请期待。
小Q搭建属于增值模块,需要额外购买,您可根据业务需求联系商务同学付费购买。
仅高级版和专业版支持小Q搭建,个人版不支持。
功能入口
入口一:在智能小Q首页使用小Q搭建
在智能小Q首页使用小Q搭建仅支持基于数据集一键搭建仪表板,跳转至仪表板编辑页后可使用全部能力。
在智能小Q首页的超级框中,选择小Q搭建。
您也可以在智能小Q首页的左侧导航栏中,选择小Q搭建。
选择数据集。
按照下图步骤,选择某个工作空间的某个数据集。

单击
图标发送。
此时,系统将跳转至仪表板编辑页面并生成一个仪表板。

入口二:在仪表板编辑页使用小Q搭建
在新建仪表板页面,单击右上角
图标进入小Q搭建对话界面。
从对话开始创建
创建图表
智能小Q可以识别您的自然语言输入,为您按需求创建图表,让图表创建更简单。完成1个图表的创建,需要输入以下信息:① 所用数据集名称 ② 数据分析需求。
您需要先选择要使用的数据集,您可以在列表中选择,或者直接输入数据集名称进行搜索。

选择数据集后,小Q会自动学习您的数据集,展示数据集名称和数据字段,并生成推荐问题,您可以选择推荐问题进行数据探索,或直接输入您的分析诉求,比如您可以输入:“各区域商机数的总和”。

输入完成后,点击发送,小Q将自动进行数据获取,并为您生成对应的图表。

图表类型通过模型自动生成,图表标题将默认使用您输入的分析需求,如您需要修改,可通过对话方式修改,可参考:
功能名称
功能介绍
指令描述示例
修改图表类型
切换图表组件的类型
“帮我修改图表类型为排行榜”
“帮我把所有柱图切换为线图”
修改图表标题
显示/隐藏组件标题,或修改图表标题内容
“显示组件标题”
“帮我修改图表标题为客户来源渠道分析”
“帮我把所有指标看板的标题都隐藏吧”
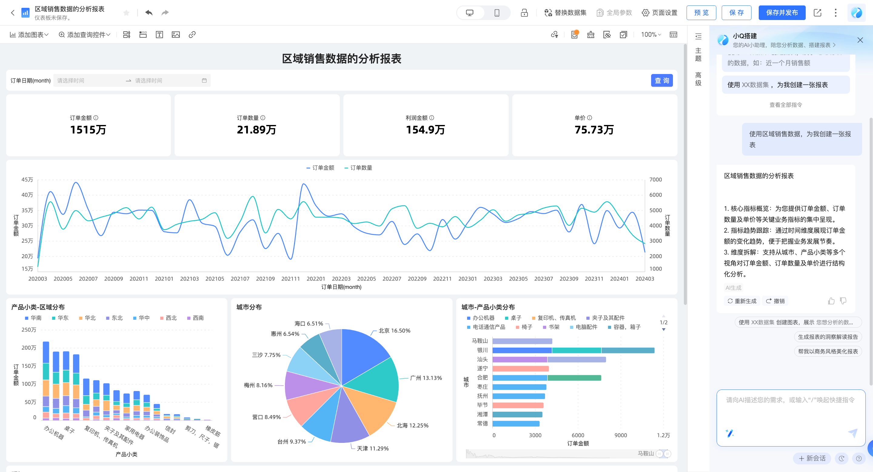
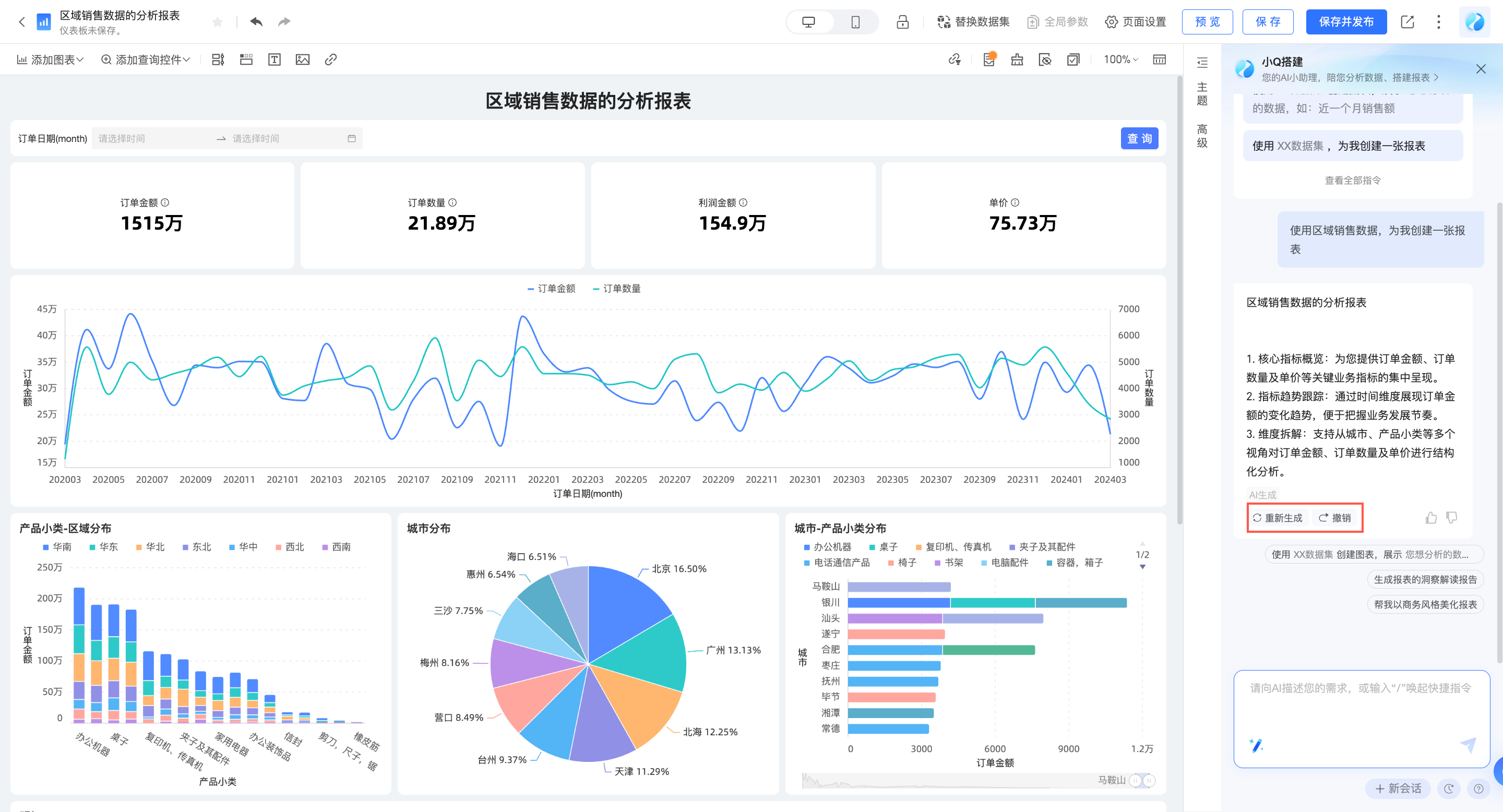
生成报表
除了创建单一图表外,小Q还可以基于您已保存的数据集进行数据探查和分析,快速生成一张报表。完成报表的创建,需要输入以下信息:所用数据集名称。
您需要先选择要使用的数据集,您可以在列表中选择,或者直接输入数据集名称进行搜索。

选择完成后,点击发送,小Q将自动进行数据获取,并为您生成对应的报表。

若您对报表生成的内容不满意,可以点击“重新生成”,更换分析思路;或点击撤销,放弃该内容。

输入方式
当您新建1个仪表板时,仪表板中没有内容,您可在小Q对话框中直接输入所需信息,进行指令操作。

此外,您可以打开仪表板右侧的智能小Q对话框,直接输入自然语言进行创建。

同时,您可以在智能小Q对话框内点击指令中心,选择需要的指令,点击后填写补充信息,进行创建。

调整和分析数据
您可以通过对话的方式,快速进行图表配置、增加分析元素,目前我们支持的范围如下,详细的使用说明请参考指令支持列表。
对于图表类的操作,请先选中您要编辑的图表后,再向小Q发送指令。
调整数据
功能名称 | 能力介绍 | 指令描述示例 |
修改图表字段 | 修改图表的数据字段内容 | “帮我把签单金额替换为销售金额” |
修改字段展示名称 | 在不改变数据字段内容的情况下,修改字段在当前图表中的展示名称 | “帮我把联系方式计数重命名为线索量” |
添加字段描述 | 在不改变数据字段内容的情况下,修改字段在当前图表中的描述信息 | “帮我给商机线索量增加描述,描述内容为待跟进的有效商机数量” |
添加字段后缀 | 为字段添加后缀信息,常用于添加指标单位 | “帮我给签单金额添加后缀元” |
修改字段聚合方式 | 修改字段的统计方式 | “帮我把商机线索量的计算方式改为去重计数” |
修改字段排序 | 按照需要的顺序,重新排列数据 | “帮我将销量设置为按降序展示” “帮我把所有饼图的字段设置为降序” |
修改数据格式 | 按照展示需求,修改数据格式 | “帮我把数据展示格式设置为整数” “帮我把所有图表的数据展示格式设置为两位小数” |
添加同环比 | 通过查看同环比数据,观测数据变动 | “帮我添加一个年环比字段” “帮我基于销量字段添加一个月环比字段” |
添加总计 | 展示数据汇总值 | “帮我打开总计” “帮我显示所有饼图的总计” |
添加小计 | 展示数据在不同类别下的小计数据 | “开启小计,按渠道汇总” |
添加目标 | 为您的KPI添加目标,以展示进度 | “帮我添加一个十万的目标” “帮我给销售额设置一个十万的目标值” |
修改组合图字段展示样式 | 修改字段的展示样式,可切换线、柱、面 | “把增长率字段改为线类型展示” |
辅助分析
您可以直接在智能小Q对话框里输入相关指令或者在指令中心里选择并进入辅助分析。

功能名称 | 能力介绍 | 指令描述示例 |
条件格式 | 通过设定数据范围,高亮异常数据,快速发现业务异常 | “帮我把销售额大于1000的数据标红” “帮我把年同比小于等于30%的用绿色标出来” |
“帮我给销售额字段增加条形展示,大于1000的绿色,小于1000的红色” “销售额字段数值<20%的背景标红” | ||
辅助线 | 可以查看当前度量值与参考值的差异 | “帮我加一条均值辅助线吧” “帮我给销售额字段加一条红色的最大值辅助线” |
趋势线 | 可以预测数据的整体发展趋势 | “帮我加一条趋势线,查看未来三个月的变化” “帮我给销售额字段加一条黄色的趋势线” |
最值 | 通过查看最大/最小值,掌握数据的极限分布情况。 | “我想看下最值情况” “帮我把销售额的最大值最小值显示出来” |
标注 | 通过设定数据范围,高亮关注的数据内容,把握数据分布 | “帮我把销售额字段的最大值和最小值显示出来” “帮我把销售额字段10-15万的部分高亮” |
自动联动 | 开启后,仪表板中所有同数据集下的图表之间将自动关联。 | “帮我打开图表的自动联动” “帮我关闭自动联动” |
添加查询控件
功能名称 | 能力介绍 | 指令描述示例 |
添加查询控件 | 添加查询控件,筛选部分条件下的数据进行分析 可基于整个报表、单个图表添加查询 | “在报表中,基于测试数据集添加一个查询控件,查询2023年的数据” |
“在报表中,基于测试数据集添加一个查询控件,查询各渠道的数据” | ||
(选中1个tab)“基于测试数据集添加查询控件,查询2023年1月到10月的数据” | ||
(选中1个图表)“添加查询控件,查询各渠道的数据” | ||
(选中1个图表)“筛选区域为华东的数据” | ||
查询控件置顶 | 保持查询控件吸顶 | “查询控件保持在报表最上方” |
发现数据波动
智能小Q可以为您自动生成报表摘要,分析波动原因,进行异常点检测及归因,让您快速发现数据变化。
您可以对小Q说:“帮我生成摘要”,或点击指令中心中的“智能洞察”→“帮我生成报表摘要”。

点击同环比数据,可查看波动原因。

输入“异常检测”,可自动对报表中的异常情况进行检测和呈现。

美化报表样式
一键智能美化
智能小Q可以为您自动完成报表样式的美化,可选择内置风格、或上传您的企业Logo图片,参考品牌色美化报表,无需专业设计师,也能快速搭建美观的报表样式。
选择内置风格:您可对小Q说“帮我美化下报表”,或点击指令中心中的“样式美化”→“帮我美化一下报表”。

结合企业品牌进行报表美化:您可点击指令中心中的“智能美化”→“根据参考图美化报表”,上传图片后,完成报表调整。

支持单图表配色美化:您可点击指令中心中的“智能美化”→“帮我修改一下XX图表的配色”,选择图表进行美化。


若您对美化效果不满意,可点击撤销,放弃变更;或点击调整美化效果,自定义您所需的样式。
通过对话,快速调整样式
您可以通过对话的方式,快速修改图表/报表样式,目前我们支持的范围如下,详细的使用说明请参考指令支持列表。
若该功能为图表级别的功能,请先选中您要配置的图表组件后,再向小Q发送指令。
功能名称 | 能力介绍 | 指令描述示例 |
编辑报表主题 | 编辑仪表板主题风格 | “帮我把仪表板样式调整的更简约一点” |
编辑报表背景颜色 | 编辑仪表板背景颜色 | “帮我把仪表板背景设置为浅蓝色” |
编辑报表图表间距 | 编辑仪表板图表间距 | “帮我把图表间距调大一点” |
编辑报表字体类型 | 编辑仪表板字体类型 | “帮我把仪表板字体设置为宋体” |
编辑组件背景颜色 | 编辑组件的背景颜色 | “将卡片背景设置为红色” “帮我把所有线图的背景设置为蓝色” |
编辑组件视觉要素配色 | 编辑组件视觉要素的配色,例如线图的线条颜色 | “帮我修改客户来源渠道分析这张图表的配色” |
开启关闭数据标签 | 开启关闭数据标签 | “帮我把数据标签打开吧” “帮我把所有线图的数据标签隐藏” |
切换线条展示类型 | 切换线条展示类型,可切换直线/曲线 | “帮我把线条类型切换为曲线” “帮我把所有线图的线条类型改为直线吧” |
编辑柱图的柱体宽度 | 编辑柱图的柱体宽度 | “帮我把柱宽设置为50%” “帮我把柱宽调大一点” “帮我把所有柱图的柱宽调小一点吧” |
开启关闭表格序号列 | 开启关闭表格序号列 | “打开序号列” “帮我显示所有交叉表的序号列” |
编辑字段对齐方式 | 编辑字段对齐方式,包含水平对齐和垂直对齐 | “将销售额字段设置为居中对齐” |
显示或隐藏表头 | 显示或隐藏表头信息 | “帮我把表头隐藏吧” “帮我把所有交叉表的表头显示出来” |
编辑表头字体样式 | 编辑表头字体样式 | “帮我把表头的字体设置为红色粗体” “帮我把所有交叉表的表头字号设置为24px” |
发布和分享报表
发布
报表创建完成后,您可以对智能小Q说:“帮我发布报表”,一键发布报表。

分享
您也可以对智能小Q说:“帮我分享报表”,将报表分享出去。

其他相关操作
您可以通过对话的方式,快速完成报表相关操作,目前我们支持的范围如下,详细的使用说明请参考指令支持列表。
功能名称
能力介绍
指令描述示例
开启关闭水印
开启或关闭仪表板的水印(注意:受限于组织的数据权限)
“帮我把水印关掉吧”
“我想要显示水印”
切换编辑/预览态
快速切换仪表板状态
“帮我切换到编辑态”
“帮我切换到预览态”
保存仪表板
保存仪表板内容
“帮我保存一下仪表板”
“保存仪表板并命名为销售统计分析”
发布仪表板
发布仪表板,发布后,访问者可查看仪表板内容
“帮我发布一下吧”
分享仪表板
将仪表板分享给他人
“分享报表”
“帮我把仪表板分享到钉钉”
小Q搭建模型支持多轮对话,可自动关联上下文信息进行意图理解。
若想开启新的对话,可点击面板右下角的“新会话”,此时,上下文记忆将同步被清除。


















